Manual Network Configuration Comparison - rConfig V8
Manual Config Compare: Compare Any Two Configurations
Section titled “Manual Config Compare: Compare Any Two Configurations”Manual Config Compare gives you complete flexibility to compare any two configuration files—from the same device across time, or from different devices to validate consistency. Unlike the device-based diff view that compares sequential versions, Manual Compare lets you select any two configs for ad-hoc analysis.
Why Manual Compare Matters
Section titled “Why Manual Compare Matters”Cross-Device Configuration Validation
Section titled “Cross-Device Configuration Validation”Scenario: You deployed a new access switch and need to verify its configuration matches the template device.
Solution: Compare the template device’s config (left) against the new device’s config (right). Green lines show what’s missing from template, red lines show what’s missing from new device.
Non-Sequential Version Comparison
Section titled “Non-Sequential Version Comparison”Scenario: Device configuration was fine two weeks ago. Today it’s broken. You want to compare today’s config against the known-good config from two weeks ago, skipping the 13 versions in between.
Solution: Manual Compare lets you select any two versions, regardless of their sequence. Jump from version 124 to version 111 without reviewing every intermediate change.
Golden Config Auditing
Section titled “Golden Config Auditing”Scenario: You maintain golden configuration templates for each device type. Quarterly audits require proving production devices match their golden configs.
Solution: Upload golden config as one side, select production device config as other side. Diff shows deviations from standard.
Pre-Change Impact Analysis
Section titled “Pre-Change Impact Analysis”Scenario: You have a proposed configuration snippet. Before deploying, you want to see exactly how it will change the current config.
Solution: Use Manual Compare to preview the change. Current config on left, proposed config on right. Diff shows exactly what will change.
How Manual Config Compare Works
Section titled “How Manual Config Compare Works”Manual Compare operates independently from device history views. You explicitly select both configuration files, compare them, and analyze the differences using the Monaco Editor’s professional diff interface.
Key capabilities:
- Compare configurations from any two devices
- Compare any two versions from the same device
- Compare configurations from different time periods
- Upload external config files for comparison
- Export comparison results
- Copy either side independently
Accessing Manual Config Compare
Section titled “Accessing Manual Config Compare”Navigate to Config Tools → Config Compare
Compare Interface Breakdown
Section titled “Compare Interface Breakdown”Left Side Configuration
Section titled “Left Side Configuration”Selection options:
- Device: Select from device dropdown
- Command: Choose which command output (e.g.,
show run
,show version
) - Version: Select specific version from device history
Alternative: Upload external configuration file (future feature)
Right Side Configuration
Section titled “Right Side Configuration”Selection options (identical to left side):
- Device: Can be same device or different device
- Command: Can be same command or different command
- Version: Select any version
Configuration Status Filter
Section titled “Configuration Status Filter”Important: As of V7.0+, following the introduction of CIC Definitions, only configurations with a ‘Valid’ status are available for comparison by default.
Why this matters: Failed or invalid configurations may be incomplete (truncated downloads, connection timeouts, integrity check failures). Comparing incomplete configs produces misleading diffs.
Status types:
- Valid: Configuration passed CIC integrity checks—safe to compare
- Invalid: No CIC definition assigned—may be incomplete
- Failed: Configuration failed CIC checks—definitely incomplete
Override: Advanced users can disable the status filter to compare failed/invalid configs when troubleshooting connection issues or investigating partial downloads.

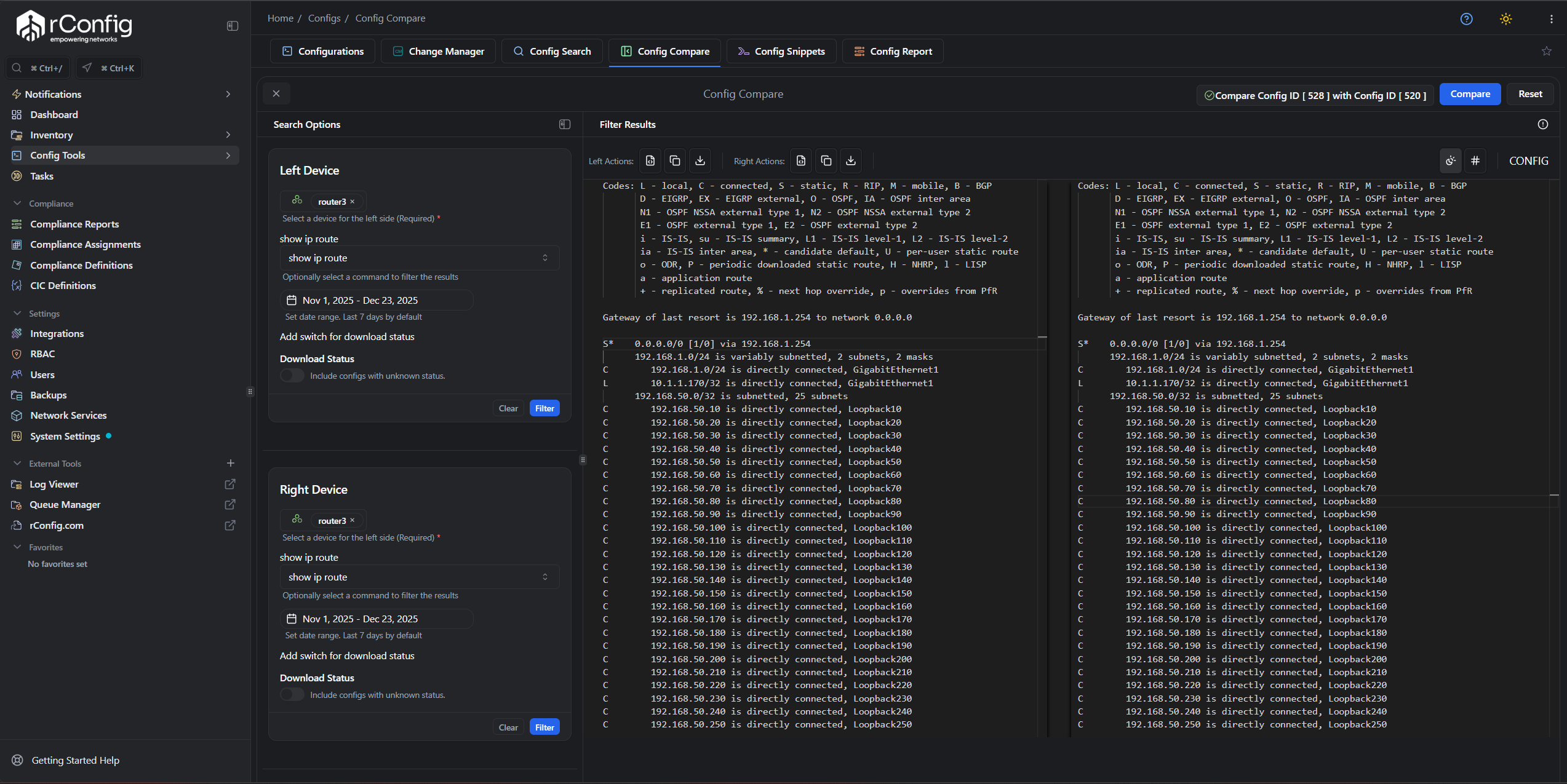
Manual Compare interface showing device, command, and version selection for both sides
Running a Comparison
Section titled “Running a Comparison”Step-by-Step Workflow
Section titled “Step-by-Step Workflow”-
Select Left Side Device
- Choose device from dropdown
- Select command (e.g.,
show running-config
) - Select version from date/time picker
-
Select Right Side Device
- Choose device (same or different)
- Select command (typically same command for meaningful comparison)
- Select version
-
Click “Compare Configs”
- Button only enables when both sides are fully selected
- Comparison processes and displays in Monaco Editor
-
Analyze Differences
- Red lines: Content missing from right side (removed)
- Green lines: Content missing from left side (added)
- Yellow/orange: Modified lines
- Gray: Unchanged sections (collapsed by default)

Compare Configs button becomes enabled once both sides are fully configured
Understanding Diff Color Coding
Section titled “Understanding Diff Color Coding”Red Lines (Left Side Only)
Section titled “Red Lines (Left Side Only)”Meaning: These lines exist in the left configuration but are missing from the right configuration.
Interpretation:
- If comparing old (left) vs. new (right): Red = removed configuration
- If comparing template (left) vs. production (right): Red = missing from production
Example: Left has ntp server 192.168.1.10
in red → Right config doesn’t have this NTP server configured.
Green Lines (Right Side Only)
Section titled “Green Lines (Right Side Only)”Meaning: These lines exist in the right configuration but are missing from the left configuration.
Interpretation:
- If comparing old (left) vs. new (right): Green = added configuration
- If comparing template (left) vs. production (right): Green = extra in production
Example: Right has ntp server 10.0.0.5
in green → Left config doesn’t have this NTP server.
Yellow/Orange Lines (Modified)
Section titled “Yellow/Orange Lines (Modified)”Meaning: Lines that exist in both but with different content.
Example:
- Left:
ip address 192.168.1.1 255.255.255.0
- Right:
ip address 192.168.1.2 255.255.255.0
Both have IP configuration, but the IP address changed.
Gray Lines (Unchanged)
Section titled “Gray Lines (Unchanged)”Meaning: Identical content in both configurations.
Default behavior: Collapsed to reduce visual clutter and focus on differences.
Expand: Click gray sections to view unchanged content for context.

Comparison results with red (removed), green (added), and unchanged sections
Monaco Editor Features
Section titled “Monaco Editor Features”Manual Compare uses the Monaco Editor (VS Code engine) for professional-grade diff visualization:
Navigation
Section titled “Navigation”- Minimap: Right-side overview showing all changes at a glance
- Change indicators: Left gutter shows where changes occur
- Scroll sync: Both panes scroll together for alignment
- Jump to next/previous change: Navigate between differences quickly
Interaction
Section titled “Interaction”- Copy left/right independently: Copy content from either pane
- Download either side: Save left or right config to local file
- Search within diff:
Ctrl+F
/Cmd+F
to find text - Multi-cursor editing:
Alt+Click
for multiple cursors (view mode only)
Display Options
Section titled “Display Options”- Side-by-side view (default): Left and right configs displayed horizontally
- Inline view: Unified view with +/- indicators
- Toggle unchanged sections: Expand/collapse gray sections
- Fullscreen mode: Maximize diff view for large configs
Common Use Cases
Section titled “Common Use Cases”Use Case 1: Template Validation
Section titled “Use Case 1: Template Validation”Goal: Verify new device matches approved template configuration.
Setup:
- Left side: Template device (router-template-01), show run, latest version
- Right side: New device (router-branch-42), show run, latest version
Analysis:
- Red lines = Template has config that new device is missing
- Green lines = New device has extra config not in template
- Yellow lines = Config exists in both but differs (hostnames, IPs, etc.)
Action: Remediate red lines (missing required config), evaluate green lines (unauthorized additions).
Use Case 2: Pre/Post Change Validation
Section titled “Use Case 2: Pre/Post Change Validation”Goal: Verify change implemented exactly as planned, nothing else changed.
Setup:
- Left side: Device pre-change backup (version from this morning)
- Right side: Device post-change backup (version after change window)
Analysis:
- Expected changes should appear (green for additions, red for removals)
- Unexpected changes indicate scope creep or mistakes
- No changes in unrelated sections confirms surgical change
Action: If unexpected changes appear, investigate. If only expected changes, document success.
Use Case 3: Configuration Drift Investigation
Section titled “Use Case 3: Configuration Drift Investigation”Goal: Device behavior changed unexpectedly. Find what configuration drifted.
Setup:
- Left side: Known-good config from when device worked correctly (2 weeks ago)
- Right side: Current config (today)
Analysis:
- All green/red/yellow lines are potential causes
- Focus on sections related to observed symptoms (routing, ACLs, interfaces)
- Look for unauthorized changes or configuration decay
Action: Identify root cause, determine if rollback or fix-forward is appropriate.
Use Case 4: Multi-Device Consistency Check
Section titled “Use Case 4: Multi-Device Consistency Check”Goal: Ensure all core routers have consistent SNMP configuration.
Setup:
- Left side: Core-Router-01, show run, latest
- Right side: Core-Router-02, show run, latest
Analysis:
- Filter diff to SNMP section only
- Green/red in SNMP configuration indicates inconsistency
- Repeat comparison for Core-Router-03, 04, etc.
Action: Standardize SNMP config across all core routers.
Best Practices
Section titled “Best Practices”Compare Same Command Outputs
Section titled “Compare Same Command Outputs”Comparing show run
(left) against show version
(right) produces meaningless diffs. Both sides should use the same command for valid comparison.
Exception: Comparing related commands can be useful (e.g., show startup-config
vs. show running-config
on same device).
Use Valid Configurations Only
Section titled “Use Valid Configurations Only”Avoid comparing failed or invalid configs unless specifically troubleshooting incomplete downloads. Comparing incomplete configs shows differences that aren’t real.
Name Your Comparisons Mentally
Section titled “Name Your Comparisons Mentally”Before clicking compare, state your hypothesis:
- “I expect to see ACL 100 added in the right config”
- “Template and production should be identical except hostname and IPs”
- “Yesterday’s config should have the old NTP server, today’s should have new one”
This focus helps you validate expectations rather than aimlessly reviewing diffs.
Export Results for Documentation
Section titled “Export Results for Documentation”After comparison, take action:
- Screenshot significant differences
- Copy relevant sections to change tickets
- Export configs for audit trails
- Document findings in change management system
Use Context Mode
Section titled “Use Context Mode”Enable context lines (expand unchanged sections) when you need to understand where in the config a change occurred. Disable for focused change review.
Troubleshooting
Section titled “Troubleshooting”Compare Button Not Enabled
Section titled “Compare Button Not Enabled”Symptom: “Compare Configs” button remains grayed out.
Causes:
- Left side not fully selected (device, command, or version missing)
- Right side not fully selected
- One or both selected configs have non-valid status
Solution: Verify all dropdowns are populated on both sides. Check CIC status filter.
No Differences Shown
Section titled “No Differences Shown”Symptom: Comparison runs but shows “No differences found.”
Causes:
- Both sides are identical (same device, same version, same command)
- Selected different commands by mistake
- Diff exclusions removing all differences
Solution: Verify you selected different versions or devices. Review diff exclusion settings for selected command.
Too Many Differences to Process
Section titled “Too Many Differences to Process”Symptom: Diff takes forever to render or browser hangs.
Causes:
- Comparing vastly different configs (different device types)
- Comparing across major software version changes
- Very large configuration files (50k+ lines)
Solution: Use more targeted comparison (compare specific sections via Config Search, then manual compare). Break large comparisons into smaller chunks.
Color Coding Confusing
Section titled “Color Coding Confusing”Symptom: Can’t tell what red/green means.
Reminder:
- Red = left only (missing from right)
- Green = right only (missing from left)
- Think “red = removed, green = added” when comparing old→new
Related Documentation
Section titled “Related Documentation”- Configuration Diffs - Overview of diff capabilities
- Diff Exclusions Configuration - Filtering noise from diffs
- CIC Definitions - Config Integrity Check setup
- Config Editor - Monaco Editor features
- Config Search - Finding specific configs to compare
Quick Reference
Section titled “Quick Reference”Diff Color Guide
Section titled “Diff Color Guide”Color | Meaning | Left Side | Right Side |
---|---|---|---|
Red | Missing from right | Has content | Missing content |
Green | Missing from left | Missing content | Has content |
Yellow/Orange | Modified | Original content | Changed content |
Gray | Unchanged | Same content | Same content |
Selection Checklist
Section titled “Selection Checklist”Before clicking Compare:
Common Comparison Scenarios
Section titled “Common Comparison Scenarios”Scenario | Left Side | Right Side | Look For |
---|---|---|---|
Template validation | Template device | New device | Red (missing req’d config) |
Change validation | Pre-change version | Post-change version | Expected changes only |
Drift detection | Known-good version | Current version | Unauthorized changes |
Consistency check | Device A | Device B | Any differences |